近年来,青少年心理健问题频发,悲剧一幕幕上演,如何防止由各种心理问题引发的种种后患,唯有关注学生心理健康,提高校园整体心理水平,才能保障学校心理健康工作的开展,切实维护青少年心理健康。关注学生心理健康,什么最关键?

通过9月11日,国家卫健委官网发布的《探索抑郁症防治特色服务工作方案》可以看出,学校心理健康工作的开展,筛查是第一步,通过心理筛查及时发现学生心理问题,有效解决和帮助学生走出心理困惑。因此,通过专业的学校心理测评软件系统和心理健康管理平台,实现测评和建档,必不可少。同时,该方案也提出:各个高中及高等院校将抑郁症筛查纳入学生健康体检内容,建立学生心理健康档案,评估学生心理健康状况,对测评结果异常的学生给予重点关注。
学校心理测评软件系统,推荐学生心理健康管理平台 然而,对于学校而言,筛查普查建档都需要专业完善的测评工具,纸质版的测评,麻烦不说,报告统计更是难,应该被专业测评软件所替代。而当下学校普遍关注的心理测评系统,通常用起来费事,还必须在电脑操作,不仅没能让心理老师的工作减轻,反而成了苦差事,为此,心理老师们也是有苦难言哪。究竟怎样选择一款适合学校的心理测评软件?
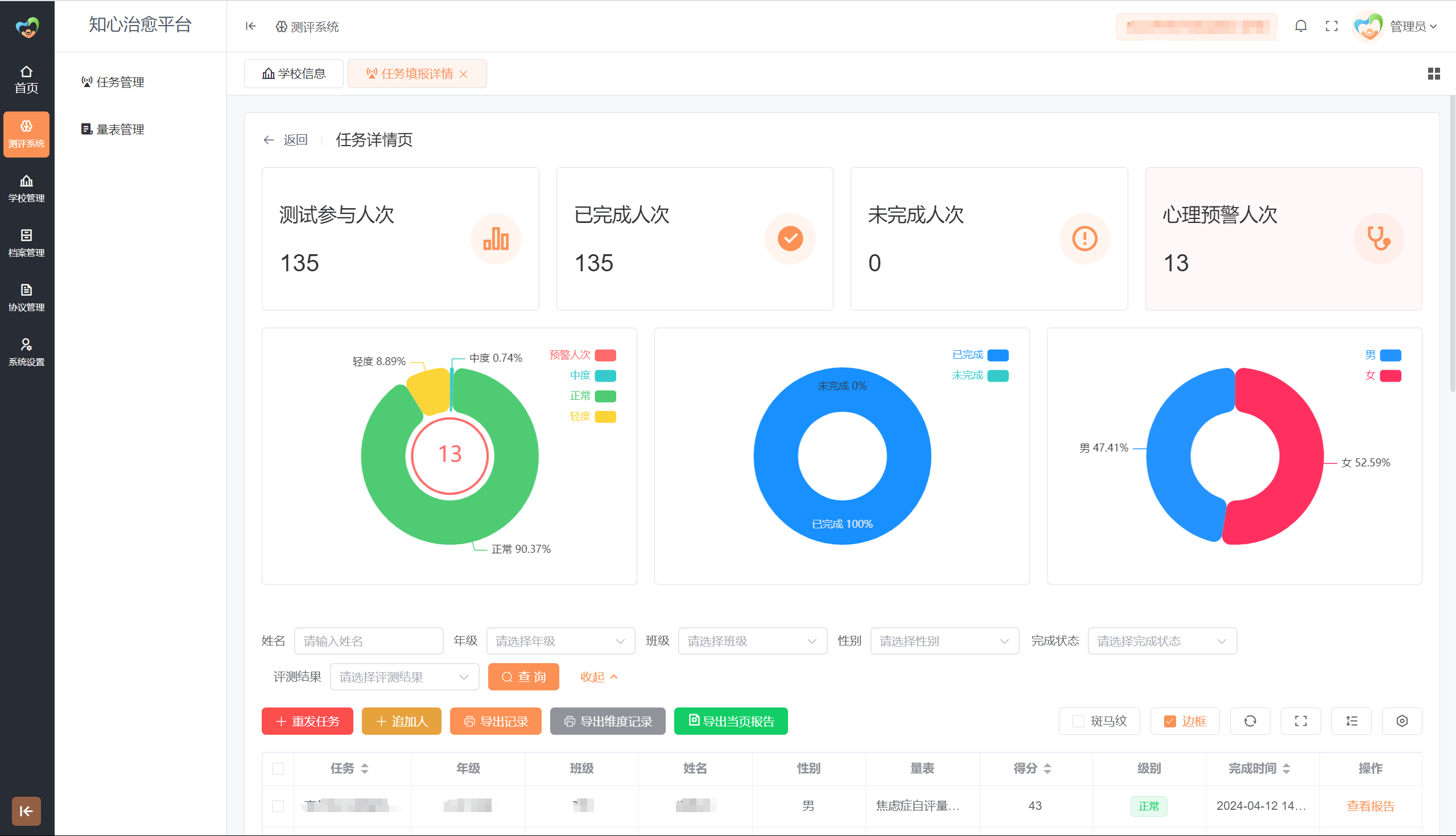
学校心理测评软件系统,推荐学生心理健康管理平台,专为学校打造的心理健康管理平台。可通过PC、手机端微信小程序等多入口登录,通过平台心理普查、筛查、测评、电子档案、在线咨询、心理求助平台、咨询师管理等功能,快速实现心理大数据监管、建档、筛查、预警、援助干预的社会心理服务网络。具体功能如下: 团体测评快速发起,实时查看报告更方便 学生心理健康管理平台可在微信小程序一分钟快速发起测评,可选择年级、班级或是全校群体发起测评,测评发起成功后,学生可以通过学生端手机微信小程序、网站、H5链接多入口进行测评。测评结束后,学校可实时查看报告,报告显示团体、年级、班级、个人的不同报告情况,可下载报告,并支持一键批量导出报告。

预警干预建档,让测评数据一目了然
专业的预警数据,是学校心理测评的关键,通过心理筛查触发因子预警,快速了解学生心理问题。学生心理健康管理平台,在测评活动结束后,系统自动生成该活动下的预警名单,包括学生的总分和因子预警,预警提供重度、中度、轻度三个等级,可通过预警名单查看干预记录,还可在线编辑完善学生干预记录,干预记录会自动收入学生心理档案,学生心理档案自动生成,可下载导出。

科普咨询,让学生更近距离了解心理知识
系统含心理科普功能,学校可在后台快速编辑和发布心理科普相关的文章, 学生可在自己的系统内查看学校发布的科普文章,学习了解到更多的心理相关知识。

岗位设置,多员工不同权限管理系统
为解决心理老师少,学校心理工作复杂的现状,学生心理健康管理平台设置了多角色多员工管理功能,学校可在后台添加设置不同的岗位,并分配岗位权限,然后添加员工,给员工设置岗位及权限,添加之后该员工只能查看自己权限内的功能,并且仅能查看自己分配的年级班级数据信息、报告信息。
上一篇:心理咨询室建设标准和注意事项
下一篇:心理测评系统,心理测评软件介绍